引言:

2025年4月,全球数字化进程持续深化,人工智能、物联网和5G技术的广泛应用进一步推动了各行业的转型升级。然而,网络攻击者的手段也随之升级,分布式拒绝服务(DDoS)攻击呈现出更加智能化、 规模化和隐蔽化的特征,对全球企业及关键基础设施的安全构成严峻威胁。

在本月,傲盾凭借行业领先的防御技术和高效的响应机制,成功抵御了多起超大规模、高复杂度的DDoS攻击。通过持续优化基于AI的实时流量分析与自动化缓解策略, 傲盾进一步提升了攻击检测的精准度和拦截效率,特别是在应对新型混合攻击(如“低速率慢速攻击”与“脉冲式攻击”结合)方面取得了突破性进展。

此外,针对政府、医疗健康及智能制造等关键领域,傲盾推出了行业专属防护方案,结合威胁情报共享与主动防御机制,帮助客户在攻击高发期维持业务零中断。

本期简报将详细解析2025年4月DDoS攻击的最新趋势,包括攻击来源、技术手段及目标行业的演变,并重点展示傲盾在技术升级、实战防护及客户协同防御中的创新成果。 通过真实攻防案例,我们呈现傲盾如何以动态化、智能化的安全体系,助力客户应对瞬息万变的网络威胁,护航数字化时代的稳健发展。

本月攻击概况

华东区域

01攻击情况

►攻击总次数111,527次
►平均单次攻击时长84秒
►单次最大攻击流量785.59 G 发生于 2025-04-04 17:00

02TOP攻击类型占比

►单次攻击流量超过100G 本月计 8,726次。

03TOP100攻击源

注:因IP地理位置库时效性原因属地与ISP线路仅供参考,另因DDoS攻击存在虚假源的可能,如引用下方攻击源数据至网络安全设备中,由此产生的风险与傲盾软件无关。

华中区域

01攻击情况

►攻击总次数 323,208次
►平均单次攻击时长 90秒
►单次最大攻击流量1.32 T 发生于 2025-04-24 23:00

02TOP攻击类型占比

►单次攻击流量超过100G 本月计19,391次

03TOP100攻击源

注:因IP地理位置库时效性原因属地与ISP线路仅供参考,另因DDoS攻击存在虚假源的可能,如引用下方攻击源数据至网络安全设备中,由此产生的风险与傲盾软件无关。

华北区域

01攻击情况

►攻击总次数 1,573,987次
►平均单次攻击时长164秒
►联通方向:单次最大攻击流量 418.03 G 于2025-04-16 05:00

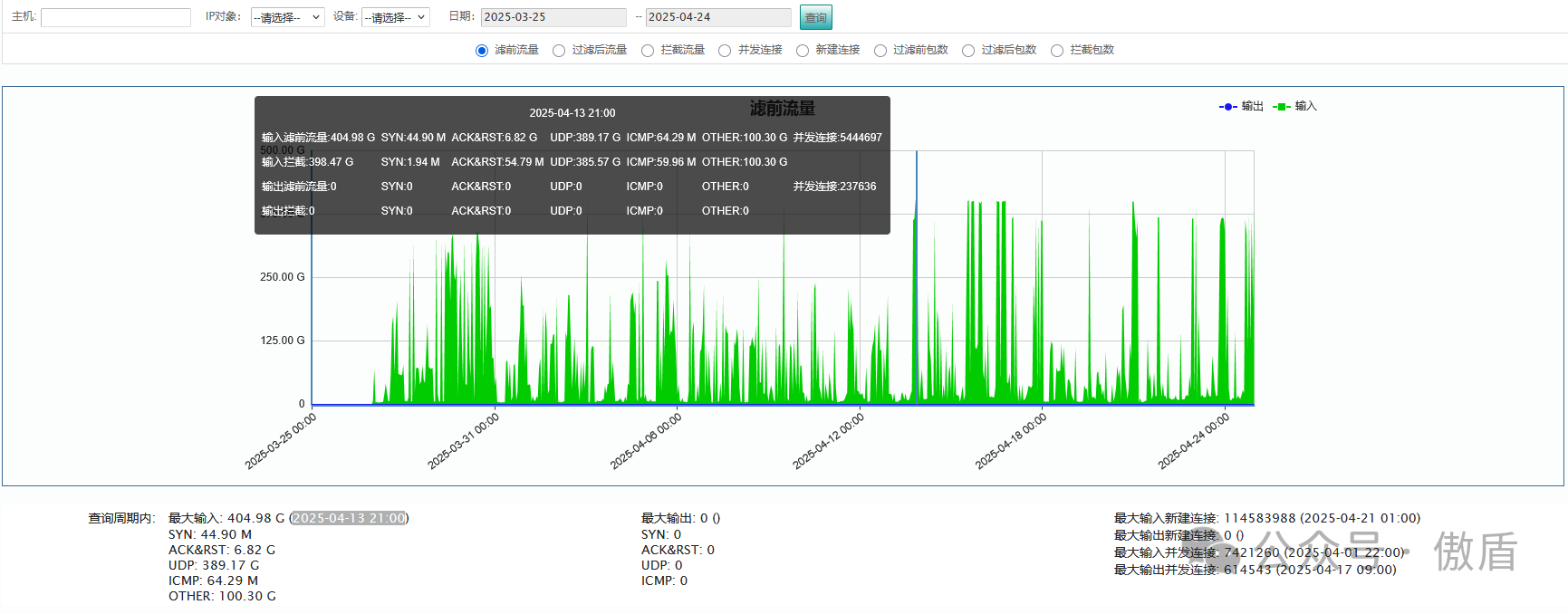
►电信方向:单次最大攻击流量 404.98 G 于2025-04-13 21:00

►移动方向:单次最大攻击流量 757.249G 于2025-04-24 23:00

02TOP攻击类型占比

►单次攻击流量超过100G 本月计176,817次

03TOP100攻击源

注:因IP地理位置库时效性原因属地与ISP线路仅供参考,另因DDoS攻击存在虚假源的可能,如引用下方攻击源数据至网络安全设备中,由此产生的风险与傲盾软件无关。

香港区域

01攻击情况

►攻击总次数 1,231,367次
►平均单次攻击时长343秒
►单次最大攻击流量 129.68 G发生于2025-04-24 01:00

02TOP攻击类型占比

03TOP100攻击源

注:因IP地理位置库时效性原因属地与ISP线路仅供参考,另因DDoS攻击存在虚假源的可能,如引用下方攻击源数据至网络安全设备中,由此产生的风险与傲盾软件无关。

北美区域

01攻击情况

►攻击总次数 81,664 次
►平均单次攻击时长 72秒
►单次最大攻击流量 800.06 G发生于 2025-04-24 22:00

02TOP攻击类型占比

►单次攻击流量超过100G 本月计2,159次

03TOP100攻击源

注:因IP地理位置库时效性原因属地与ISP线路仅供参考,另因DDoS攻击存在虚假源的可能,如引用下方攻击源数据至网络安全设备中,由此产生的风险与傲盾软件无关。

攻击概况分析

本月DDoS攻击活动依然保持较高频率,进一步对上述区域攻击数据进行深入分析,归纳整理出以下结论:

①攻击规模与频率:

4月期间,傲盾共记录数万次DDoS攻击事件,各主要区域均出现单次流量峰值超过百Gbps甚至1Tbps以上的攻击。其中,华中区域单次最大攻击流量达到1.32Tbps, 显示出攻击规模在持续增长。整体攻击时长以短时高频为主,平均单次攻击时长在数分钟以内。

②攻击类型与手段:

攻击方式以传统UDP Flood、TCP SYN Flood、ACK Flood为主,伴随一定比例的应用层攻击(如HTTP Flood、Slow Attack等)。值得注意的是, 出现了部分“低速率慢速攻击”与“脉冲式攻击”结合的新型手法,具有更强的隐蔽性和对防御系统资源的持续消耗特性。

③攻击目标行业:

从攻击目标来看,本月遭受DDoS攻击的行业和领域广泛,包括但不限于金融、电信、政府、互联网基础设施(如DNS、CDN节点)等。这些行业由于业务敏感性和业务连续性要求高, 往往成为攻击者优先选择的目标。

④攻击源IP分析:

攻击源分布广泛,涵盖国内外多个地区,部分高频IP集中在南美、东南亚、东北亚等地区,同时也存在较多源IP伪造现象,追踪和溯源仍存在一定难度。

防御技术与成效

在面对复杂多变的攻击环境下,傲盾在2025年4月期间采取了以下防御措施,并取得了一定防护效果:

流量识别与封禁措施:通过实时流量检测与协议特征识别,傲盾能够快速区分异常流量与正常业务流量。对于UDP、TCP SYN等大流量攻击, 系统采取了异常特征匹配、快速IP封禁等措施,本月成功防御了多起流量峰值超过1Tbps的攻击。

应用层攻击防护:针对HTTP Flood、Slow Attack等应用层攻击,傲盾加强了异常流量检测机制,在解决误封误判的同时, 提高了对慢速连接型攻击的识别效率。整体来看,应用层攻击防护效果良好,但在新型混合攻击初期阶段,仍需通过人工介入与策略微调协同应对。

自动化响应与黑洞路由切换:在检测到超大流量突发攻击时,傲盾结合自动化策略,实现流量牵引与黑洞路由的快速切换,确保核心业务系统优先保障, 极大缩短了应急响应时间,减少了传统人工介入延迟带来的风险。

防护策略灵活调整:针对不同客户业务特性,傲盾持续提供按需定制的防护策略,并在检测到攻击模式变化后,及时调整ACL、CC防护策略等,以应对攻击手法的变化。 本月,多数客户业务在攻击期间保持了连续可用,个别大规模攻击场景下,存在短时波动,整体业务影响可控。

总体来看,2025年4月DDoS攻击活动持续高发,攻击规模和频率不断攀升,尤其是在关键行业和基础设施领域,防御工作面临极大挑战。 尽管傲盾平台通过精准的流量识别和灵活的防护策略,在大多数情况下有效保障了业务的连续性,但新型攻击手段和大规模攻击依然对防御系统提出了更高要求。 未来,随着攻击方式的不断演变,傲盾将继续加强防御技术的优化与应急响应能力,确保能够应对更加复杂和多变的安全威胁。


返回首页>>